Ekran startowy
W wersji 2025.1 systemu Comarch ERP XL Web na ekranie startowym wprowadzone zostały następujące zmiany:
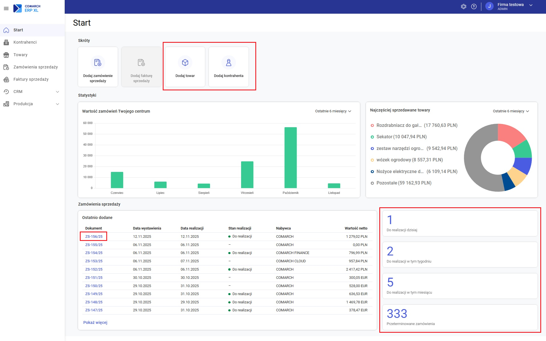
- W sekcji Skróty:
- Aktywowany został przycisk do dodawania towaru
- Aktywowany został przycisk do dodawania kontrahenta
- W sekcji Zamówienia sprzedaży:
- Do przycisków znajdujących się obok listy zamówień podpięte zostały predefiniowane filtry, które powodują, że po naciśnięciu przycisku wyświetlona zostaje lista zamówień sprzedaży odfiltrowana odpowiednio do dokumentów do realizacji w bieżącym dniu, bieżącym tygodniu, bieżącym miesiącu oraz zamówień przeterminowanych
- Umożliwiono podgląd dokumentów ZS z poziomu listy

Kontrahenci
W wersji 2025.1 udostępniona została lista kontrahentów.
Układ listy kontrahentów
Na liście wyświetlane są podstawowe dane kontrahenta, możliwe jest wyszukiwanie kontrahenta, filtrowanie listy wg podziału kontrahentów oraz wg rodzaju kontrahenta.
Możliwe jest także wyświetlanie kontrahentów archiwalnych.

Akcje dostępne na liście
Na liście kontrahentów umożliwiono wykonanie następujących operacji:
- Dodanie
- Podgląd
- Archiwizacja/wycofanie archiwizacji
- Sprawdzenie statusu VAT
- Wstrzymanie/wznowienie zamówień
- Wstrzymanie/wznowienie transakcji
- Usuwanie pojedynczych/zaznaczonych pozycji
Grupy kontrahentów
Umożliwiono wyświetlenie listy grup kontrahentów, dzięki czemu lista kontrahentów może być zawężana do pozycji z wybranej grupy oraz grup podrzędnych.
Na liście grup możliwe jest wyszukanie grupy, można również dodawać kontrahenta do grupy.

Karta kontrahenta
W wersji 2025.1 systemu Comarch ERP XL Web dodana została obsługa karty kontrahenta.
Dodawanie kontrahenta
Dodanie kontrahenta możliwe jest z poziomu listy kontrahentów, z poziomu menu kontekstowego dla grupy kontrahentów oraz z poziomu ekranu startowego.
Na karcie nowo dodawanego kontrahenta możliwe jest zdefiniowanie:
- Podstawowych danych
- Danych adresowych
- Danych kontaktowych
- Dodatkowych adresów
- Danych księgowych


Podgląd karty kontrahenta
Umożliwiono podgląd kartoteki kontrahenta.

Na kartotece w trybie podglądu udostępnione zostało wykonanie następujących operacji:
- Sprawdzenie statusu VAT
- Archiwizacja/wycofanie archiwizacji
- Wstrzymanie/wznowienie transakcji
- Wstrzymanie/wznowienie zamówień
- Usunięcie karty
- Dodanie/podgląd/edycja/archiwizowanie/usuwanie adresów kontrahenta
Edycja danych ogólnych kontrahenta
Na podglądzie kartoteki kontrahenta umożliwiona została edycja danych ogólnych oraz edycja adresów.

Towary
W wersji 2025.1 wprowadzono szereg zmian związanych z towarami.
Lista towarów
Na liście towarów udostępniono następujące opcje:
- Filtrowanie listy wg typu
- Wyświetlanie na żądanie archiwalnych towarów
- Dodawanie towaru
- Podgląd karty towaru
- Archiwizowanie towaru
- Usuwanie towaru

Karta towaru
W wersji 2025.1 udostępniona została kartoteka towaru.
Dodawanie towaru
Dodanie towaru można wykonać z poziomu ekranu startowego lub bezpośrednio z listy towarów.
Możliwe jest zdefiniowanie następujących elementów:
- Dane podstawowe (kod, nazwa, typ, symbol, EAN)
- Dane dodatkowe (dodatkowa nazwa, opis, PKWiU)
- Dane podatkowe i celne (kraj pochodzenia, kod CN, stawki VAT, cła i akcyzy)
- Ceny towaru
- Dane handlowe (parametry jednostki podstawowej oraz jednostek pomocniczych, parametry cechy towaru)

Podgląd karty towaru
Umożliwiony został podgląd kartoteki towaru.


Edycja towaru
Umożliwiona została edycja następujących elementów na karcie towaru:
- Dane ogólne

- Dane podatkowe i celne

- Ceny

Zamówienia sprzedaży
W wersji 2025.1 systemu Comarch ERP XL Web udostępniono szereg nowych funkcjonalności w obszarze zamówień sprzedaży.
Formularz Zamówienia sprzedaży
Na zamówieniu sprzedaży dodane zostały nowe pola, umożliwiona została również edycja kolejnych pól na formularzu.
Sekcja Kontrahent
W sekcji Kontrahent wprowadzono następujące zmiany:
- Dodano obsługę wszystkich typów płatnika (kontrahenta, banku, urzędu i pracownika)
- Umożliwiono zmianę płatnika przez:
- Wybór dowolnego typu płatnika bezpośrednio w kontrolce
- Wybór płatnika z dedykowanej listy zawierającej wszystkie typy płatników w jednym oknie

Sekcja Dane nagłówkowe
W sekcji Dane nagłówkowe umożliwiona została edycja następujących pól:
- Data wystawienia
- Data ważności rezerwacji
- Termin realizacji
Pozycje zamówienia
W sekcji Pozycje zamówienia:
- Dodano pole Kwota rabatu oraz umożliwiono edycję wszystkich pól nad listą pozycji
- Na pozycjach zamówienia umożliwiono edycję pól Jm., Cena netto,Cena brutto, Wartość netto, Wartość brutto oraz Rabat

Sekcja Dane handlowe
W sekcji Dane handlowe wprowadzono następujące zmiany:
- Umożliwiono edycję pól związanych z walutą dokumentu
- Dodano i umożliwiono edycję następujących pól:
- Naliczanie Vat od kwoty
- VAT eksportowy
- WSTO_EE
- Przyczyna zwolnienia z VAT
- Domyślny dokument

Sekcja Pozostałe dane
W sekcji Pozostałe dane dodano i udostępniono do edycji pole URL.
Po wpisaniu w polu linka lub adresu strony możliwe jest przejście do wpisanej lokalizacji bezpośrednio z formularza zamówienia.

Lista zamówień sprzedaży
Na liście zamówień sprzedaży dodane zostały nowe opcje filtrowania, umożliwiono także wykonywanie akcji takich jak podgląd dokumentu, edycja zamówienia i zatwierdzanie zamówienia.
Nowe filtry
Dodany został panel, który pozwala na zarządzanie wszystkimi filtrami związanymi z zamówieniami – filtrami dostępnymi bezpośrednio nad listą oraz filtrami dodatkowymi umożliwiającymi filtrowanie wg:
- Daty wystawienia dokumentu
- Terminu realizacji
- Filtra zdefiniowanego przez Użytkownika


Nowe operacje dostępne na liście
Na liście zamówień dodane zostały następujące operacje:
- Podgląd dokumentu
- Edycja zamówienia
- Zatwierdzanie zamówienia (pojedynczego dokumentu lub zaznaczonych wielu dokumentów)
Podgląd zamówienia
W wersji 2025.1 udostępniony został podgląd zamówienia sprzedaży.
Aby wyświetlić zamówienie w trybie podglądu należy na liście zamówień kliknąć w numer zamówienia lub w menu kontekstowym na zamówieniu wybrać opcję Podgląd.

Na formularzu zamówienia w trybie podglądu wyświetlona jest również zakładka [Atrybuty].

Edycja zamówienia
W wersji 2025.1 umożliwiono edycję zamówienia sprzedaży.
Wyświetlenie zamówienia w trybie do edycji możliwe jest na dwa sposoby:
- Wybór opcji Edytuj z poziomu menu kontekstowego dokumentu na liście zamówień
- Naciśnięcie przycisku Edytuj na formularzu zamówienia wyświetlonym w trybie podglądu
Formularz zamówienia sprzedaży w trybie edycji na jest analogiczny, jak formularz nowo dodawanego ZS po dodaniu kontrahenta – układ formularza oraz zakres edycji są identyczne w trybie edycji i trybie dodawania.

Zatwierdzanie zamówienia
W wersji 2025.1 umożliwiono zatwierdzanie zamówienia sprzedaży z poziomu listy zamówień.
Możliwe jest zatwierdzenie pojedynczego dokumentu jak i wielu zaznaczonych zamówień.

Faktury sprzedaży
W wersji 2025.1 systemu Comarch ERP XL Web udostępniona została lista faktur sprzedaży.
Na liście działa wyszukiwarka, można również filtrować listę wg statusu dokumentu oraz stanu dokumentów magazynowych generowanych do faktur sprzedaży.

Udostępniony został także podgląd faktury – po kliknięciu w numer dokumentu lub wybór z menu kontekstowego opcji Podgląd wyświetlony zostaje formularz faktury sprzedaży w trybie podglądu.

Zasoby produkcyjne
W systemie Comarch ERP XL udostępniono listę zasobów produkcyjnych, które są wyświetlone w formie płaskiej listy. Na liście jest możliwe wyszukiwanie zasobów, filtrowanie po zasobie nadrzędnym oraz po zasobach archiwalnych.

Akcje dostępne na liście zasobów
Na liście zasobów umożliwiono wykonanie następujących operacji:
- Dodanie
- Edycja
- Podgląd
- Usuwanie
Tryb edycji zasobu
W wersji 2025.1 udostępniono tryb edycji zasobu produkcyjnego, który pozwala na efektywną modyfikację kluczowych danych zasobu oraz na dynamiczne zarządzanie przypisaniem i odpinaniem gniazd roboczych na zakładce [Gniazda robocze]:

Akcje dostępne w trybie dodawania i edycji zasobu
Podczas dodawania lub edycji zasobu dostępne są następujące operacje:
- Przypisanie gniazda roboczego
- Przypisanie gniazda roboczego w MES
- Odpinanie gniazd roboczych
- Odpinanie gniazd roboczych w MES
Tryb podglądu zasobu
Wraz z wersją 2025.1 wprowadzony został dedykowany tryb podglądu zasobu produkcyjnego. Funkcjonalność ta umożliwia bezpieczny wgląd we wszystkie zdefiniowane pola zasobu, bez możliwości ich modyfikacji.

Gniazda robocze
W Comarch ERP XL dostępna jest Lista gniazd roboczych, na której jest możliwość wyszukiwania gniazd oraz filtrowania po zasobach archiwalnych.

Akcje dostępne na liście gniazd roboczych
Na liście gniazd roboczych umożliwiono wykonanie następujących operacji:
- Dodanie
- Edycja
- Podgląd
- Usuwanie
Tryb dodawania i edycji gniazda roboczego
W wersji 2025.1 udostępniono tryb edycji i dodawania gniazda roboczego, który pozwala na efektywną modyfikację kluczowych danych oraz na dynamiczne zarządzanie przypisaniem i odpinaniem zasobów na zakładce [Zasoby].

Akcje dostępne w trybie dodawania i edycji gniazda roboczego
Podczas dodawania lub edycji zasobu dostępne są następujące operacje:
- Przypisanie gniazda roboczego
- Przypisanie gniazda roboczego w MES
- Odpinanie gniazd roboczych
- Odpinanie gniazd roboczych w MES
Tryb podglądu gniazda roboczego
Wraz z wersją 2025.1 wprowadzony został dedykowany tryb podglądu gniazda roboczego. Funkcjonalność ta umożliwia bezpieczny wgląd we wszystkie zdefiniowane pola, jednocześnie uniemożliwiając ich modyfikację.

Kalendarze zasobów
Kalendarze w Comarch ERP XL to fundamentalne narzędzie do definiowania i zarządzania czasem pracy oraz dostępnością zasobów w firmie, które zostało udostępnione w najnowszej wersji. W oknie prezentowana jest lista kalendarzy, które definiują okresy dostępności i niedostępności zasobów (np. pracowników, maszyn). Na liście możliwe jest wyszukiwanie kalendarzy po kodzie lub nazwie.

Akcje dostępne na liście kalendarzy
Na liście kalendarzy są dostępne są następujące operacje:
- Podgląd kalendarza zasobów
Podgląd kalendarza zasobu
Na podglądzie kalendarza została dodana nowa kolumna Dostępność. Przedstawia ona okresy dostępności i niedostępności w danym dniu. Okresy te są oznaczane na liście odpowiednio ikonami. Na dole okna dodana została belkę, która wyświetla kluczowe statystyki. Znajduje się tam podsumowanie całkowitej liczby dni pracy, dni wolnych i świąt, a także łączna suma godzin, dostępnych i niedostępnych w analizowanym okresie.

Technologie
W wersji 2025.1 została udostępniona lista technologii, na której jest możliwe wyszukiwanie technologii, filtrowanie po jej statusie, możliwość pokazania wersji technologii oraz tych, które są tylko aktywne.

Akcje dostępne na liście technologii
Na liście technologii są dostępne są następujące operacje:
- Dodawanie
- Podgląd
- Edycja
- Usuwanie
Dodawanie technologii
Formularz dodawania technologii został wzbogacony o funkcję autozapisu. Dzięki temu każda zmiana wprowadzona w danym polu jest rejestrowana automatycznie. W nagłówku zostanie wyświetlony numer dodawanej technologii.

Dodawanie operacji technologicznych EiP
Dodawanie nowych operacji w aplikacji odbywa się dynamicznie, za pomocą edycji “in-place” (bezpośrednio na liście) lub przez formularz dodawania operacji. Proces dodawania operacji EiP ma narzuconą, logiczną kolejność:
- Początkowo aktywne jest wyłącznie pole Kod operacji,
- Dopiero jego uzupełnienie odblokowuje pozostałe pola formularza,
- Po wprowadzeniu wszystkich danych, Użytkownik zatwierdza lub anuluje zmiany za pomocą dedykowanych przycisków:

Na formularzu dodawania technologii Użytkownik ma także możliwość dodania i zmiany danych na zakładkach [Operacje], [BOM], [Gniazda robocze], [Zasoby], [Parametry] oraz [Opis].
Akcje dostępne na zakładce Operacje
Na zakładce [Operacje] jest możliwość wykonania następujących akcji:
- Dodawanie przez formularz
- Dodawanie operacji EiP
- Podgląd
- Edycja
- Usuwanie
Dodawanie operacji przez formularz
Dodawanie operacji może się odbywać także przez formularz operacji. Na zakładce [Ogólne] Użytkownik może dodać kluczowe dane operacji, takie jak ilość, zdefiniowane czasy (np. jednostkowe, przygotowawcze) oraz jej podstawowe parametry:

W trybie dodawania operacji jest możliwość zdefiniowania danych na zakładkach [Ogólne], [Materiały], [Wyroby], [Produkty uboczne], [Gniazda robocze], [Zasoby] oraz [Opis].
Dodawanie materiału do operacji
Dodawanie materiału do operacji odbywa się przez formularz operacji. Pole Towar obsługuje dynamiczne wyszukiwanie – po wpisaniu kilku liter system automatycznie podpowie pasujące materiały.

- Po wybraniu materiału z listy, system automatycznie uzupełnia pola Kod oraz Nazwa,
- Jeśli dla tego materiału wprowadzona zostanie jednostka pomocnicza (np. “sztuki”, gdy główną jednostką są “kg”), można skorzystać z dodatkowej automatyzacji,
- Zaznaczenie opcji przeliczenia ilości spowoduje, że system automatycznie obliczy ilość pomocniczą (np. przeliczy kilogramy na sztuki),
- Podstawą tej kalkulacji jest przelicznik (np. 1 kg = 10 szt.) zdefiniowany wcześniej na karcie tego towaru w module Towary:

Dodawanie wyrobu do operacji
W zakładce [Wyroby] przypisywane są wyroby gotowe, będące rezultatem wykonania danej operacji. Formularz obsługuje następujące funkcje:
- Dynamiczne wyszukiwanie: W polu Towar wpisanie kilku liter powoduje automatyczne wyświetlenie listy pasujących wyrobów,
- Edycja danych: Okno umożliwia modyfikację ilości, ilości pomocniczej (dostępnej po wybraniu jednostki) oraz parametrów:

Dodawanie produktów ubocznych do operacji
Produkty uboczne to produkty, które powstają w procesie produkcyjnym, jako produkty wadliwe, czy uszkodzone lub też powstają w wyniku wykonania operacji jako produkt dodatkowy, niebędący celem wykonania tej operacji.

Okno wyróżnia się na tle dwóch poprzednich widoków, ponieważ zawiera dodatkowe pole: Rodzaj produktu ubocznego. Domyślną wartością ustawioną dla tego pola jest Produkt uboczny.
Tryb podglądu technologii
Tryb podglądu umożliwia pełen wgląd we wszystkie zdefiniowane dane (na zakładce [Operacje], [BOM], [Gniazda robocze], [Zasoby], [Parametry] oraz [Opis]), wykluczając jednocześnie jakąkolwiek możliwość ich modyfikacji:

Tryb podglądu operacji
Tryb podglądu prezentuje komplet zdefiniowanych danych w formie tylko do odczytu, co uniemożliwia ich edycję na zakładkach [Ogólne], [Materiały], [Wyroby], [Produkty uboczne], [Gniazda robocze], [Zasoby] oraz [Opis]:

CRM
W wersji 2025.1 systemu Comarch ERP XL Web dodana została aplikacja CRM. Główne jej zadania mają koncentrować się na wspieraniu relacji z klientami na każdym etapie ich cyklu życia, od pierwszego kontaktu po obsługę posprzedażową.
Aplikacja jest dostępna z bocznego menu, które umożliwia przejście do podglądu listy wybranego z menu obiektu. Dostępne w wersji 2025.1 obiekty to: Osoby do kontaktu, Lejki sprzedaży, Szanse sprzedaży oraz Zadania.
Osoby do kontaktu
W wersji 2025.1 udostępniony został podgląd listy osób do kontaktu.

Podgląd danych osoby do kontaktu
W wersji 2025.1 udostępniony został podgląd danych wybranej osoby do kontaktu.

Akcje dostępne na liście osób do kontaktu
Na liście osób do kontaktu dostępne są następujące akcje:
- Dodaj
- Podgląd
- Archiwizuj
- Usuń
Lejki sprzedaży
W wersji 2025.1 udostępniony został podgląd listy lejków sprzedaży.

Podgląd lejka sprzedaży
W wersji 2025.1 udostępniony został podgląd danych wybranego lejka sprzedaży.

Akcje dostępne na liście lejków sprzedaży
Na liście lejków sprzedaży dostępne są następujące akcje:
- Dodaj
- Podgląd
- Duplikuj
- Archiwizuj
- Usuń
Szanse sprzedaży
W wersji 2025.1 udostępniony został podgląd listy szans sprzedaży.

Podgląd danych szansy sprzedaży
W wersji 2025.1 udostępniony został podgląd danych wybranej szansy sprzedaży.

Akcje dostępne na liście szans sprzedaży
W wersji 2025.1 udostępniona została następująca akcja na liście szans sprzedaży:
- Dodaj
Widok wybranego lejka sprzedaży w widoku kanban
W wersji 2025.1 udostępniony został tzw. widok kanban umożliwiający podgląd oraz zarządzanie szansami sprzedaży w ramach wybranego lejka sprzedaży.

Zadania
W wersji 2025.1 udostępniony został podgląd listy zadań.

Inne zmiany
Comarch ChatERP
W wersji 2025.1 systemu Comarch ERP XL Web dodana została możliwość korzystania z ChataERP.
Comarch ChatERP to eksperymentalna usługa wirtualnego asystenta w fazie testów BETA, która docelowo pozwalać będzie na realizację poleceń skierowanych do niego przez uprawnionych Użytkowników Systemu.
W pierwszej odsłonie w interfejsie www potrafi on wyjaśnić funkcje działające w ramach oprogramowania Comarch ERP XL.
W celu rozpoczęcia pracy z ChatemERP należy kliknąć w przycisk znajdujący się w górnej belce systemu.

Następnie należy aktywować usługę poprzez wypełnienie stosownego formularza:

Po ponownym uruchomieniu Chata ERP można zacząć korzystać z usługi.



