W IBARD 6.18 przeprojektowany został Dashboard (zakładka Start). Artykuł opisuje jakie informacje są obecnie prezentowane oraz jakie działania może wykonywać użytkownik w tym obszarze.
Zakres artykułu:
- Informacje ogólne
- Skróty
- Zadania backupu
- Błędy zadań backupu
- Statystyki zadań backupu
- Przesłane dane
- Zajętość Twojego konta
Informacje ogólne
Widok Start (tzw. „Dashboard”) może różnić się w zależności od tego czy zostało skonfigurowane już zadania backupu, czy też nie. Poniżej widok dla przypadku w którym nie skonfigurowano jeszcze żadnego zadania backupu (Rysunek 1).

W sytuacji kiedy użytkownik utworzy zadanie backupu, sekcja „Zadania backupu” zostaje zamieniona na „Błędy zadań backupu”, a „Centrum Pomocy” na „Statystyki zadań backupu” (Rysunek 2).

Skróty
Użytkownik posiada możliwość konfiguracji skrótów. Jest ona możliwa po skorzytaniu z przycisku „Edytuj” w sekcji „Skróty” (Rysunek 3).

Po skorzystaniu z przycisku pojawi się widok w którym możliwe jest skonfigurowanie skrótów (Rysunek 4).

Zakres edycji obejmuje ustawienie skrótów które mają być widoczne oraz kolejność ich wyświetlania.
Ustawienie kolejności odbywa się poprzez przytrzymanie lewym przyciskiem myszy i przeciągnięciem elementu (tzw metoda „przeciągnij i puść”). Skróty które mają być widoczne, należy oznaczyć przez pola wyboru obok.
Lista skrótów, które można ustawić:
- Prześlij pliki
- Dodaj zadanie backupu
- Ustawienia powiadomień
- Kod PIN
- Centrum pomocy
- Ulubione
- Ostatnie
- Udostępnione dla mnie
- Dodaj użytkownika
- IBARD Mobile
- IBARD Sync
- Logowanie 2FA
Zadania backupu
Do czasu skonfigurowania zadania backupu, w sekcji „Zadania backupu”, pojawiać się będzie przycisk „Utwórz zadanie backupu” (Windows) lub „Pobierz aplikację” (WWW) (Rysunek 5).

Błędy zadań backupu
W sytuacji kiedy wystąpi błąd z zadaniem backupu, pojawi się o tym informacja w tej sekcji. Przykładowy komunikat poniżej (Rysunek 6).

W sytuacji, kiedy błędy nie występują, również wyświetlana będzie stosowna informacja (Rysunek 7).

Centrum pomocy
Sekcja „Centrum pomocy” posiada przycisk, który przekierowuje do Centrum Pomocy IBARD (Rysunek 8).

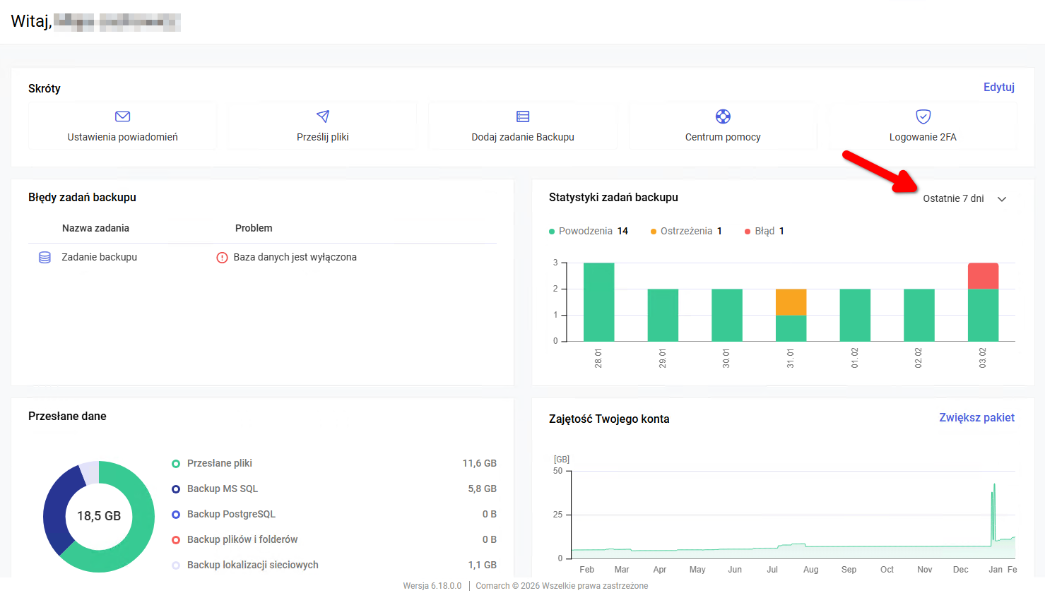
Statystyki zadań backupu
Sekcja ta prezentuje, w formie wykresu słupkowego informacje o statusach zadań backupu w czasie. Domyślnie wyświetlane są dane dla „Ostatnie 7 dni”. Po najechaniu kursorem myszy pojawiają się szczegółowe informacje na konkretny dzień (Rysunek 9).

Istnieje możliwość zmiany okresu za jaki wyświetlane są dane. Zmianę wykonuje się poprzez rozwinięcie menu w zaznaczonym poniżej miejscu (Rysunek 10).

Po rozwinięciu menu można wybrać okres za ostatnie 7, 14 lub 30 dni (Rysunek 11).
Przesłane dane
Sekcja „Przesłane dane” prezentuje informacje w formie tekstowej oraz w formie wykresu (tzw. „diagram kołowy”) o rozmiarze przesłanych plików oraz przesłanych danych w ramach różnych rodzajów backupu (Rysunek 12).

Zajętość Twojego konta
Sekcja „Zajętość Twojego konta” prezentuje informacje w formie wykresu liniowego za ostatni rok na temat całkowitej zajętości konta. W sekcji tej znajduje się również przycisk, który przekierowuje do portalu w którym można dokonać edycji posiadanego pakietu (Rysunek 13).

